
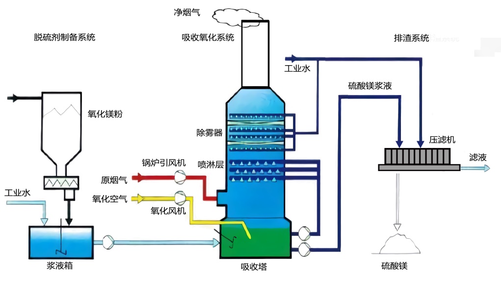
氧化镁脱硫技术是公司的主要脱硫技术,自2010年从国外引进后,结合山东半岛的矿产情况,在半岛及周边地区建造了几十套装置,均实现了超低排放要求。该技术采用氧化镁粉制成氢氧化镁浆液,通过循环泵输送至吸收塔喷淋层与二氧化硫反应,经过不断循环、氧化后生成硫酸镁。该工艺与其他脱硫工艺相比有如下特点,典型工艺流程图如下图。
1、脱硫效率高,镁基碱金属的溶解碱性强。
2、投资费用低,液气比可以较低,设备功率低,吸收塔直径小。
3、运行费用低,可靠性高,不会发生设备结垢堵塞问题,运行维护简单。
4、硫酸镁副产品回收经济效益高。
Copyright ©2005 - 2019 鲁ICP备18008698号-1 网站地图 技术支持:青岛名商科技